摘要:
耗子面板 - 简单轻量 • 高效运维 耗子面板 简介 耗子面板是一款专业的服务器运维管理面板,致力于为用户提供简单、高效、安全的服务器管理解决方案。 极低占用: Go 语言开发,安装包小,占用低,单文件运行,不会对系统性能造成影响 低破坏性: 设计为尽可能减少对系统的额外修改,在同类产品中,我们对系...
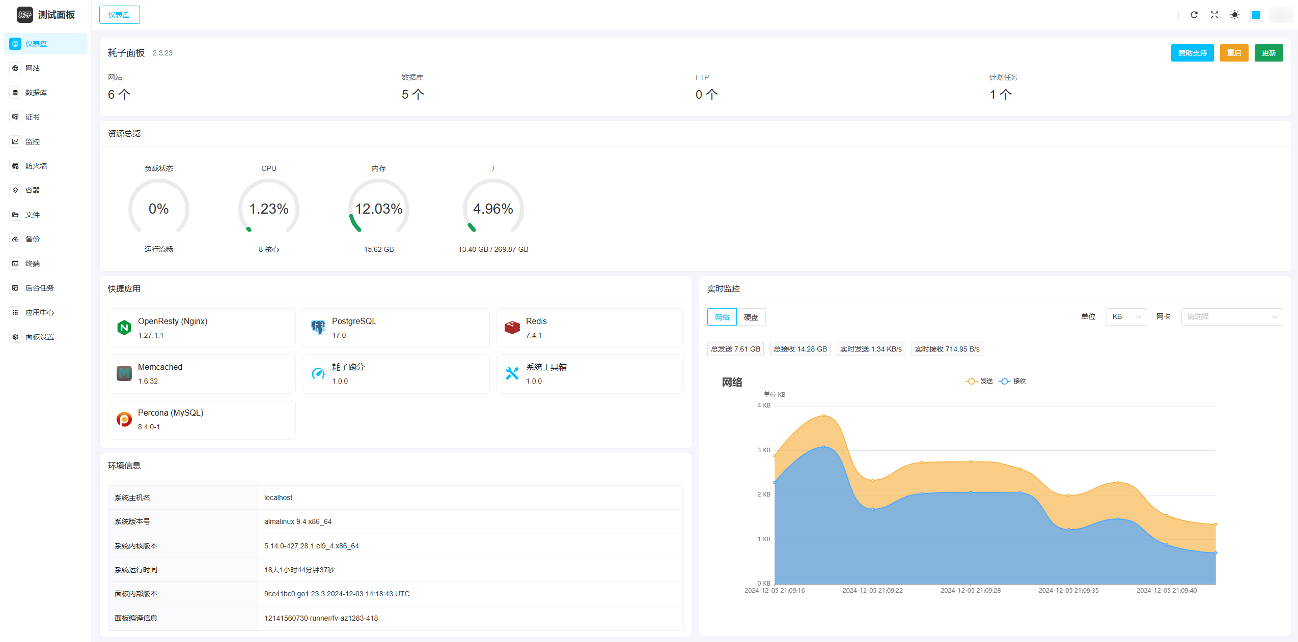
耗子面板 - 简单轻量 • 高效运维
耗子面板 简介
耗子面板是一款专业的服务器运维管理面板,致力于为用户提供简单、高效、安全的服务器管理解决方案。
极低占用: Go 语言开发,安装包小,占用低,单文件运行,不会对系统性能造成影响
低破坏性: 设计为尽可能减少对系统的额外修改,在同类产品中,我们对系统的修改最少
追随时代: 整体设计走在时代前沿,对新系统兼容性好,在同类产品中处于领先地位
高效运维: 功能完善,自定义能力强,既可快速部署小型网站,也可基于定制化需求部署复杂应用
离线运行: 支持离线模式,甚至可以在部署完成后停止面板进程,不会对已有服务造成任何影响
安全稳定: 面板采用业界多种技术保障本体安全性,已在我们的多个生产环境中长期稳定运行
全面开源: 少有的全开源面板,您可以在遵守开源协议的前提下对面板自由修改、二次开发
永久免费: 承诺面板本体未来不会引入任何收费/授权功能,永久免费使用
数据统计
数据评估
关于(耗子面板)特别声明
本站商娱网提供的耗子面板都来源于网络,不保证外部链接的准确性和完整性,同时,对于该外部链接的指向,不由商娱网实际控制,在2025-07-30 18:06收录和巡查时,该网页上的内容,都属于合规合法,后期网页的内容如出现违规,可以直接联系网站管理员进行删除,商娱网不承担任何责任。
相关导航
PITCHINA(大创意)是专为优质品牌在国际范围内寻找最好创意的互联网平台。我们集合全球最好创意人(Adman)与优质品牌(广告主),共同生产出最好的创意。创意人能通过PITCHINA获得丰厚的奖金和更多的展示机会;广告主则会获得多重创意解决方案。
WR.DO
WR.DO 通过一个平台缩短带分析的链接、管理电子邮件和控制子域名。
起步科技
起步科技牛刀云-企业PaaS平台,企业中台,低代码开发平台。

Tally
创建表单的最简单方法。告别无聊的表格。认识一下Tally——你一直在寻找的免费、直观的表单生成器。

AMZDataStudio
AMZDataStudio 亚马逊产品研究工具、关键词研究工具和排名跟踪工具在一个软件套件中,由100%准确的亚马逊数据提供支持。
FreeSSL
FreeSSL.cn 是一个免费提供 HTTPS 证书申请、HTTPS 证书管理和 HTTPS 证书到期提醒服务的网站,旨在推进 HTTPS 证书的普及与应用,简化证书申请的流程。
EarthSDK官网
一款基于Gesium的开源免费三维地球二次开发包。

kingsoft cloud vision
kingsoft cloud vision 金山素材站
暂无评论...

